タッチポイント

端末機器に加えて、ネットワークに接続されているすべての人員、場所、物も考慮する必要があります。

詳細を見る

リソース

ベストプラクティスを理解し、革新的なソリューションを探求し、ベーカーコミュニティ全体の他のパートナーとのつながりを確立します。

×

タッチポイント

タッチポイント

端末機器に加えて、ネットワークに接続されているすべての人員、場所、物も考慮する必要があります。

もっと学ぶ

リソース

リソース

ベストプラクティスを理解し、革新的なソリューションを探求し、ベーカーコミュニティ全体の他のパートナーとのつながりを確立します。

お問い合わせ
マルチチャンネルアラート

マルチチャンネルアラート

システムは、SMS、音声通話、電子メール、モバイルプッシュ通知、デスクトップアラート、IPスピーカー、SIP電話、PAシステム、およびデジタルサイネージを介して緊急メッセージを送信します。複数のチャンネルを同時に使用することで、組織は緊急事態、混乱、ドリル、または毎日の安全アナウンス中に従業員、訪問者、請負業者、および現場チームにより迅速に到達できます。

ターゲット通知

管理者は、部門、役割、シフト、建物、フロア、サイト、対応チーム、またはジオフェンスエリアごとに通知を送信できます。これにより、不必要な大量アラートを回避しながら、影響を受けた人員が正確な指示を受け取ることができます。キャンパス、工場、オフィス、病院、トンネル、公共施設、正確な緊急通信が必要なマルチサイト組織に最適です。

ターゲット通知
双方向の対応

双方向の対応

ソフトウェアにより、受信者はアラートを確認したり、安全状況を報告したり、応答の質問に答えたり、ヘルプを要求したりすることができます。オペレーターは、メッセージを受け取った人、応答していない人、支援が必要な人を確認できます。パニックボタンやクイックヘルプ機能も、モバイルユーザー、セキュリティスタッフ、教師、看護師、現場スタッフからのより迅速な報告をサポートすることができます。

ワークフローの自動化

事前に設定されたワークフローにより、オペレーターは火災警報、激しい天候、セキュリティ上の脅威、避難、機器の故障、ネットワークの停止、およびビジネス継続イベントに迅速に対応できます。トリガーされると、システムはテンプレートを選択し、ターゲットグループに通知し、未回答のアラートをエスカレーションし、フォローアップアクションを開始し、後でレビューおよび改善するために各ステップを記録できます。

ワークフローの自動化
システムインテグレーション

システムインテグレーション

プラットフォームは、火災警報器、アクセス制御、CCTV、PAシステム、IPスピーカー、SIP電話、人事ディレクトリ、天気警報、パニックボタン、センサー、およびデジタルサイネージと統合できます。統合されたシステムにより、アラートを自動的にトリガーし、異なるデバイスに配信し、現場の通信チャネルを介して表示して、より迅速かつ調整された緊急対応が可能になります。

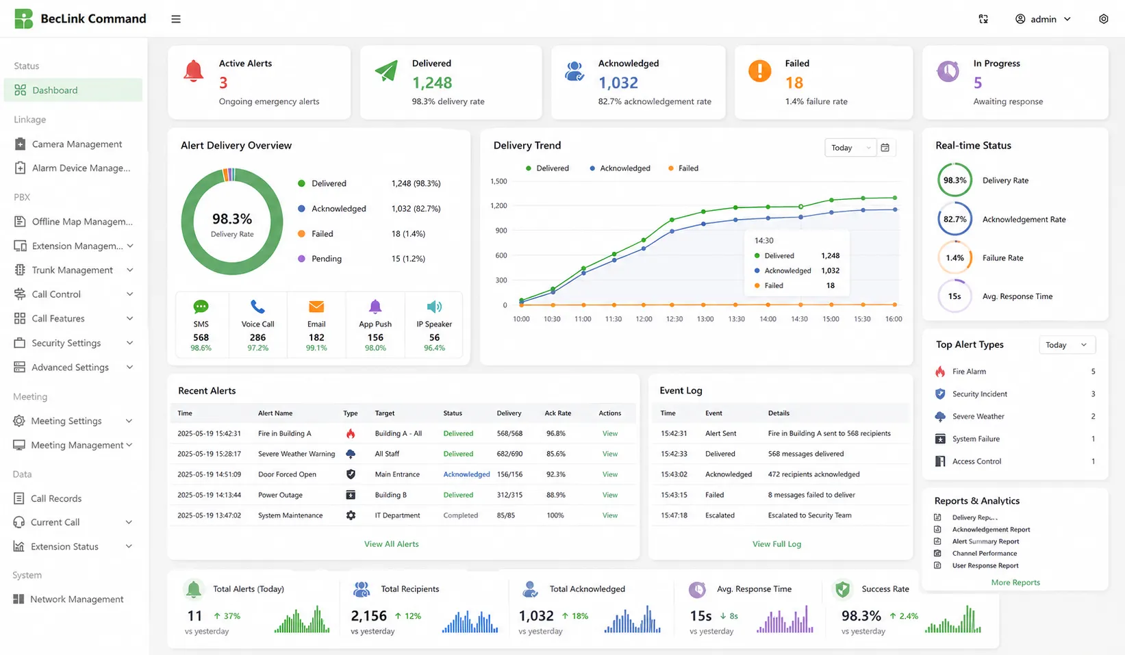
レポートと分析

リアルタイムのダッシュボードとレポートには、メッセージの配信、失敗した試行、確認率、ユーザーの応答、エスカレーションレコード、オペレーターのアクション、およびイベントタイムラインが表示されます。これらのレコードは、安全管理者がアラートのパフォーマンスを評価し、コンプライアンス監査をサポートし、緊急ドリルを改善し、将来の対応計画を最適化して、より強力な組織の準備を行うのに役立ちます。

レポートと分析
信頼性の高い通信保証を提供する専門の産業通信メーカー!
協力コンサルテーション
顧客サービス 電話
We use cookie to improve your online experience. By continuing to browse this website, you agree to our use of cookie.

Cookies

This Cookie Policy explains how we use cookies and similar technologies when you access or use our website and related services. Please read this Policy together with our Terms and Conditions and Privacy Policy so that you understand how we collect, use, and protect information.

By continuing to access or use our Services, you acknowledge that cookies and similar technologies may be used as described in this Policy, subject to applicable law and your available choices.

Updates to This Cookie Policy

We may revise this Cookie Policy from time to time to reflect changes in legal requirements, technology, or our business practices. When we make updates, the revised version will be posted on this page and will become effective from the date of publication unless otherwise required by law.

Where required, we will provide additional notice or request your consent before applying material changes that affect your rights or choices.

What Are Cookies?

Cookies are small text files placed on your device when you visit a website or interact with certain online content. They help websites recognize your browser or device, remember your preferences, support essential functionality, and improve the overall user experience.

In this Cookie Policy, the term “cookies” also includes similar technologies such as pixels, tags, web beacons, and other tracking tools that perform comparable functions.

Why We Use Cookies

We use cookies to help our website function properly, remember user preferences, enhance website performance, understand how visitors interact with our pages, and support security, analytics, and marketing activities where permitted by law.

We use cookies to keep our website functional, secure, efficient, and more relevant to your browsing experience.

Categories of Cookies We Use

Strictly Necessary Cookies

These cookies are essential for the operation of the website and cannot be disabled in our systems where they are required to provide the service you request. They are typically set in response to actions such as setting privacy preferences, signing in, or submitting forms.

Without these cookies, certain parts of the website may not function correctly.

Functional Cookies

Functional cookies enable enhanced features and personalization, such as remembering your preferences, language settings, or previously selected options. These cookies may be set by us or by third-party providers whose services are integrated into our website.

If you disable these cookies, some services or features may not work as intended.

Performance and Analytics Cookies

These cookies help us understand how visitors use our website by collecting information such as traffic sources, page visits, navigation behavior, and general interaction patterns. In many cases, this information is aggregated and does not directly identify individual users.

We use this information to improve website performance, usability, and content relevance.

Targeting and Advertising Cookies

These cookies may be placed by our advertising or marketing partners to help deliver more relevant ads and measure the effectiveness of campaigns. They may use information about your browsing activity across different websites and services to build a profile of your interests.

These cookies generally do not store directly identifying personal information, but they may identify your browser or device.

First-Party and Third-Party Cookies

Some cookies are set directly by our website and are referred to as first-party cookies. Other cookies are set by third-party services, such as analytics providers, embedded content providers, or advertising partners, and are referred to as third-party cookies.

Third-party providers may use their own cookies in accordance with their own privacy and cookie policies.

Information Collected Through Cookies

Depending on the type of cookie used, the information collected may include browser type, device type, IP address, referring website, pages viewed, time spent on pages, clickstream behavior, and general usage patterns.

This information helps us maintain the website, improve performance, enhance security, and provide a better user experience.

Your Cookie Choices

You can control or disable cookies through your browser settings and, where available, through our cookie consent or preference management tools. Depending on your location, you may also have the right to accept or reject certain categories of cookies, especially those used for analytics, personalization, or advertising purposes.

Please note that blocking or deleting certain cookies may affect the availability, functionality, or performance of some parts of the website.

Restricting cookies may limit certain features and reduce the quality of your experience on the website.

Cookies in Mobile Applications

Where our mobile applications use cookie-like technologies, they are generally limited to those required for core functionality, security, and service delivery. Disabling these essential technologies may affect the normal operation of the application.

We do not use essential mobile application cookies to store unnecessary personal information.

How to Manage Cookies

Most web browsers allow you to manage cookies through browser settings. You can usually choose to block, delete, or receive alerts before cookies are stored. Because browser controls vary, please refer to your browser provider’s support documentation for details on how to manage cookie settings.

Contact Us

If you have any questions about this Cookie Policy or our use of cookies and similar technologies, please contact us at support@becke.cc .